[๊ทธ๋ผํ๋] ๊ทธ๋ผํ๋ ๊ธฐ๋ณธ์ ์ธ ์ฌ์ฉ๋ฒ : ๋ฑ๋ก, ๋์๋ณด๋ ๊ตฌ์ฑ
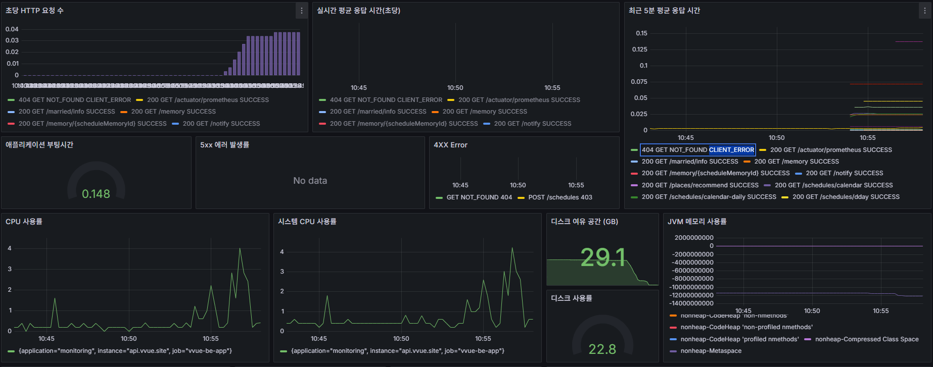
๋ฐ์ดํฐ ์๊ฐํ ๋๊ตฌ
Home > Connections > Data Sources
1) Add DataSource

2) Prometheus
- Connections Prometheus server URL
๋์ปค๋ก Prometheus ๋์ฐ๊ณ ์์ด์ ๋ฐ์ดํฐ ์์ง๋๋์ง ํ์ธํ๊ธฐ ์ด๋ ค์ ์
๋์ปค์ด๋ฆ:ํฌํธ๋ฒํธ

์ง์ ๊ตฌ์ฑํ ์๋ ์๊ณ ๊ธฐ์กด์ ๋์๋ณด๋๋ฅผ ๋ถ๋ฌ์ฌ ์๋ ์๋ค

https://grafana.com/grafana/dashboards/
Grafana dashboards | Grafana Labs
No results found. Please clear one or more filters.
grafana.com
| [UML] ์ํ์ค ๋ค์ด์ด๊ทธ๋จ (with Mermaid) (0) | 2025.07.26 |
|---|---|
| [Github] HTTPS๋ฅผ ํตํ username/password ๋ฐฉ์ ์ธ์ฆ์ ์ง์ํ์ง ์๋๋ค (0) | 2025.07.19 |
| [Slack] Slack๊ณผ Github, Jira ์ฐ๋ (0) | 2025.01.09 |
| [Jira] Jira ์ Github ์ฐ๋ํ๊ธฐ (0) | 2025.01.07 |
| [git] ์์กด์ ์ํ git : Git๊ณผ ๊ด๋ จ๋ ํ์ ์ ๋ชจ๋ ๊ฒ (0) | 2024.12.31 |